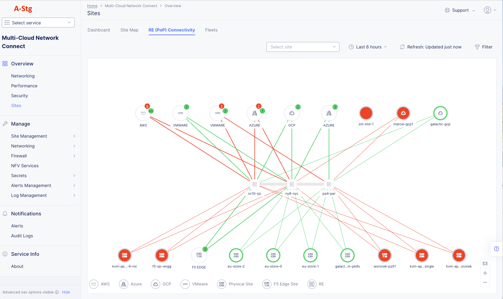
Monitor Site

Published April 5, 2023 | Last modified December 29, 2025